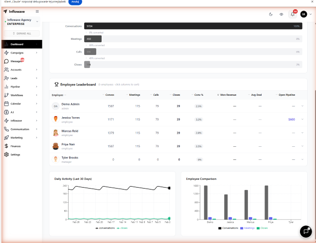
Here is your text **with special characters removed** punctuation symbols like , . — / + etc removed while keeping letters numbers and spacing --- Inflowave Complete Product Overview What is Inflowave Inflowave is an AI powered Instagram CRM and full business operating system built for coaches agencies and brands who manage multiple Instagram accounts at scale It replaces 6 8 separate tools with one unified platform covering CRM automation communication marketing finances and AI Platform Sections Full App Navigation 1 Dashboard 4 tabs Sales Revenue tracking deal metrics follower to customer conversion account performance breakdowns KPI Key performance indicators employee performance engagement benchmarks Growth Follower growth trends audience demographics activity heatmaps Messages Message volume metrics response times conversation analytics All tabs support date range filtering 30 60 90 days custom employee filters industry filters and per account breakdowns 3 Messages Unified Inbox Single inbox for ALL DMs across unlimited Instagram accounts Real time chat with Pusher live updates Contact info panel with lead details Conversation sorting filtering and search Mobile optimized responsive views Unread count tracking per conversation 7 Workflows Automation Engine Visual node based workflow builder Drag and drop trigger action chains 34 trigger types new follower DM keyword comment story mention etc 50 action types send DM tag lead assign to team send email webhook etc Conditional routing and branching logic AB Variation testing Compare workflow versions side by side Template library and community marketplace AI assisted workflow creation Execution history and performance tracking Workflow cloning duplication Real time collaborative editing Yjs sync 9 AI Suite 5 modules Setter AI powered DM auto responder trained on your conversation history agent configuration training data management Engine AI video composer with prep wizard template library composition history target URL management InfloAI SOP Standard Operating Procedure generator with detail pages AI training center rules engine simulator for testing upload training data management suggestion panels Assistant AI message classification model training interface for categorizing conversations Websites AI website builder with Landing page generation via chat Website analytics dashboard Heatmap viewer for click tracking Session replay player Rage click detection alerts AI insights on visitor behavior AB testing panels Additional AI features Agent Stats page Performance metrics per AI agent Voice Cloning Create voice clones for automated voice responses Cupid AI configuration Advanced agent setup






