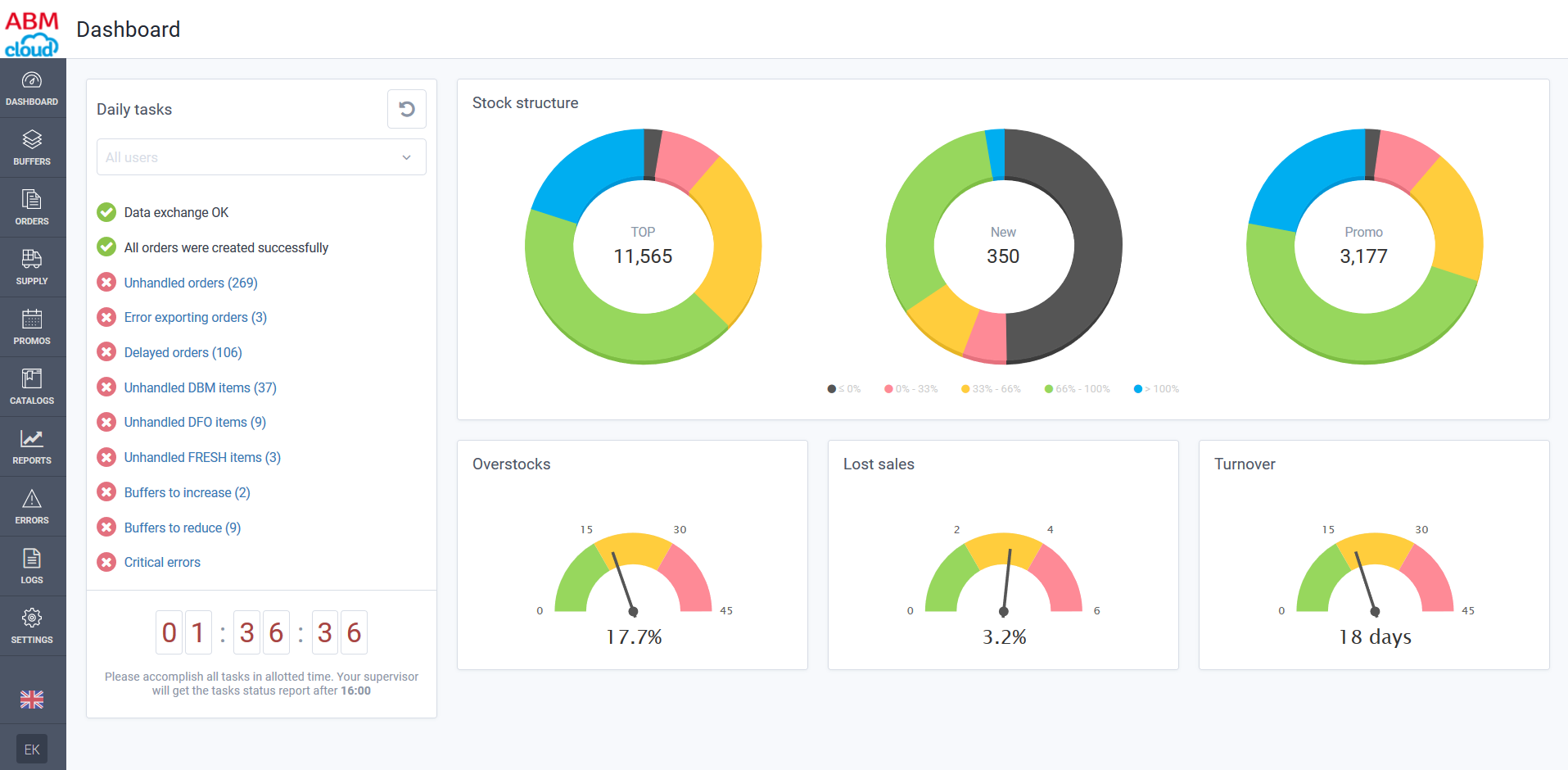
ABM Inventory is a SaaS system designed for retail, wholesale sectors. The aim of the system is to provide continuous product availability in required quantity at the right place and in due time; reduce excess inventories (over-stocks), decrease out-of-stock levels and consequently lost sales.






